


![20176291259471475[1].jpg 20176291259471475[1].jpg](/ueditor/asp/upload/image/20211119/16372843027436858.jpg)

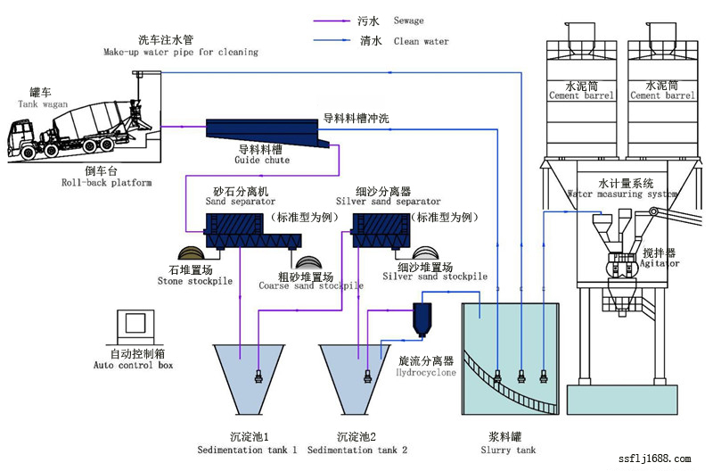
廠家教你如何挑選砂石分離機消費者在選購砂石分離機時肯定都是想挑選到故障率低、質量硬、價格實惠對得起質量的機器, 但是目前砂石分離機廠家眾多,商家也都自稱自家的是好的,消費者常常都不知道該如何挑選設備。 對此專業廠家給出了以下幾點建議,消費者可以作為參考。 專家建議要挑選到好的砂石分離機前提就一定要找準一家好的廠家, 因為好的生產廠家所出產的砂石分離機質量上是有一定保障的,通常故障率都比較低。 消費者在選購時可以實地考察下生產廠家的規模和親身體驗一下該廠家的設備,畢竟眼見為實, 就如偉大領袖毛主席都說過實踐才是檢驗真理的唯一標準。 同時砂石分離機廠家建議消費者在選購設備時一定要謹慎,不能貪圖價格上的便宜而忽視設備本身的質量, 不然到時候會得不償失的。 砂石分離機廠家介紹廊坊六耳環保設備有限公司在全國已銷售北京、上海、天津、西安、太原等28個城市 。 科技創新未來是廊坊六耳環保設備有限公司永遠不變的經營理念, 廊坊六耳環保環保設備有限公司將以科技發展為目標,不斷完善, 不斷創新、不斷提升,向更高、更強穩步前進。公司的近期目標是通過的產品質量、 完善的服務、適中的價位打造成國內攪拌站配套件制造企業的。 長遠目標是逐步趕超國外同類產品,逐漸替代進口產品,成為攪拌站行業的首席配套件制造商, 為國內攪拌站制造企業提供高性價比的管家式服務。 分離機零排放系統攪拌站污水處理零排放為一體的組合式設備,是未來3-5年發展趨勢和主流型號;該混凝土污水處理設備 產品、結構和工藝進行了全新設計,振動式篩分機等新一代設計理念;具有篩分能力強、出料速度快、 不堵篩網和占地面積小等特點,做到了廢料循環利用徹底實現了污水和廢料的零排放。 污水處理零排放工作原理1、當殘留混凝土加水稀釋進入導料槽后,系統自動啟動高壓沖洗水泵,在水流的沖擊下,混合料漿利用 導料槽的坡度,通過進料口進入錐形提砂機; 2、提砂機對殘留混泥土進行充分清洗、分離,砂、石提升至振動篩篩網尾部,振動篩將砂石分離,廢水 則由提砂機的出漿口流出, 經導漿槽流入錐形池; 3、二次分離裝置將錐形池內的污水抽出進行細沙分離,經細沙分離后的水由溢流管道流至攪拌罐; 攪拌站零排放 4、高度智能化的控制系統通過液位、濃度傳感器對攪拌罐的污水進行連續在線檢測,通過補清水控制 其濃度/液位;在濃度可控的前提下,污水被回收利用以及再次用于洗車。 注:攪拌器始終做間歇性攪拌,防止沉淀!
|